日益完善和龐大的客運運輸系統給廣大乘客帶來了方便和快捷,但同時在管理和有效監控方面,卻給運輸企業和交管等部門帶來莫大的內部管理壓力以及社會壓力。
現在很多客運大巴車上都裝有GPS定位設備,但是并不能對監守自盜、超速或低速行駛、超載、中途突發事件等更有效的監管方式,因此需要有車載音視頻監控設備來補充,甚至取代已有的單一的GPS監控方式。
安裝錄像系統后,通過實時4G傳輸監控,可以對司乘人員盜取票款,私收錢物等行為形成有效監控;對超載、超速等行為實時監控并記錄;對車輛內偷搶等突發事件實時報警等,包括本地錄像資料都可以作為證據,用以處罰或移交公安等部門。同時提高車輛安全和服務水平,乘客滿意!
通過GPS全球定位系統準確對車輛行駛路線進行跟蹤記錄并即時上報監控中心。車上發生意外和警情時,司機和乘客可啟動報警按鈕即時上報監控中心處理。控制中心通過4G無線網絡實時監控車輛情況,并能與車上司乘人員即時通話調度,提高了安全系數和調度能力。
在客運公司中,公司管理層、司乘人員、乘客關心如下問題:
1、如何有效的督促司機嚴格按照規章操作、文明駕駛,提高行車的安全性,對超速、超載等情況取證,做處罰憑證;
2、如何有效的控制司乘人員在旅途中私自收錢不給票,或盜取票款,對公司造成直接的經濟損失;
3、能否實時了解車輛行駛信息,以及車輛實際運營路線等;
4、能否實時看到車輛內部情況;
5、及時與車上司乘人員對話,或者對車輛廣播(如暴雨小心駕駛等);
6、如何增強車輛調度功能,對突發事件即時進行應急相應等;
7、如何有效的調節司乘人員跟乘客之間的矛盾。車輛運行中,乘客之間、乘客與司乘人員之間不時會產生一些矛盾和爭議,導致公司時常遭到投訴,因為沒有有力的證據,解決起來無從下手,公司形象大受影響;
8、如何有效的提高人員的服務質量,讓乘客更加滿意公司的服務;
9、能否把錄像系統做成帶有汽車黑匣子功能綜合系統,能夠記錄行車參數;
〈大巴車車載4G視頻監控方案〉綜合運用最新的4G車載視頻監控技術及GPS衛星定位技術,對大巴車進行全方位、立體化、智能化的安全監控,實時了解大巴車的運行狀態,一旦出現狀況甚至重大事件,有利于及時做出判斷并采取措施,極大的提高了應急響應的速度,將可能的損失降到最小。
v 掌控車輛營運情況
v 提高行車安全,減少事故發生
v 當發生事故時,車輛斷電前及事故瞬間車輛狀態有據可查,協助事故原因判斷
v 提高乘客安全、減少案件發生
v 提高服務質量
整個系統主要分為前端車載系統、通訊網絡、管理平臺三大塊。
車載4G視頻監控系統,主要由4大部分組成,包括智能GPS衛星定位系統、4G無線視頻監控系統、監控系統平臺和車載硬件設備。
◆ 智能GPS衛星定位系統——車載設備通過GPS模塊,獲取車輛當前的位置信息,包括當前經緯度、當前速度、當前工作速度矢量方位角、當前時間等,
通過配套的監控系統平臺,結合GIS電子地圖,對車輛進行準確的定位,并對車輛進行一系列的GPS車輛管理和安全監控功能。
這里使用現有的GPS全球定位系統。
◆ 4G無線視頻監控系統——車載設備內置4G模塊(WCDMA/EVDO/TD-SCDMA),通過網絡實時把車輛狀態、視頻、聲音等信息傳至監控中心;同時可獲得監控中心的各種命令。
通過4G無線網絡將車輛內、外的實時視頻、其它信息傳輸到監控中心,讓監控中心能實時了解到車輛內外的現場視頻狀況,并可對視頻進行錄像等各種管理。
◆ 監控系統平臺——監控系統平臺為整個監控系統的核心。
管理調度:所有車輛的視頻、GPS信息、報警信息、錄像管理、用戶權限管理等,全部由系統平臺來完成操作和管理。
◆ 前端車載設備—— 前端車載設備是安裝在公交巴士車上,設備包含音視頻采集模塊、音視頻編解碼模塊、GPS數據采集模塊和4G傳輸模塊等。
前端車載監控系統包括車載主機、監控攝像機、監聽頭、車載顯示器等。

1)車內全景攝像機(前),可安裝于車廂內頭部位置,對準車頭方向,監看車頭外部情況。
2)上車門攝像機,可安裝于司機頭頂位置,對準上車門方向,監控乘客上車情況。
3)監控司機攝像機,可安裝于車內上車門上方,對準司機方向,監看司機駕駛情況。
4)車內全景攝像機(后),可安裝于車廂內司機頭頂上方位置,對準車廂后面,監看整個車廂內部情況。
5)車載錄像機,可安裝于車頭司機座位后或者車輛駕駛臺部位。
各個設備實際安裝位置以車輛狀況和客戶具體要求效果決定。
4G傳輸網絡,支持中國電信(EVDO),中國聯通(WCDMA),中國移動(TD-SCDMA)。
網絡傳輸特性 :
1)支持雙碼流(獨立的錄像碼流和網傳碼流)
2)適合窄帶傳輸和無線傳輸,4G和3G網絡自適應
3)支持無線網絡環境下傳輸CIF格式的視頻流
4)支持遠程網絡實時監視及實時錄像
5)支持雙向音頻傳輸,可通過網絡進行雙向語音對講或語言廣播
6)支持無線視頻傳輸碼流自動調整,達到最佳傳輸效果
7)可支持WIFI無線傳輸、無線瀏覽視頻或視頻下載等
注:實際4G傳輸效果和當地4G網絡環境及運營商的建設程度相關
無線4G視頻管理平臺是對所有車載設備和使用用戶進行實時監控、遠程操作的綜合管理平臺。
管理平臺是整個立體化、智能化視頻監控和GPS位置監控管理系統的核心,系統采用C/S架構(服務器/客戶端),穩定可靠。視頻監控功能包括視頻實時瀏覽監控和報警視頻提示、錄像存儲下載和回放分析、用戶設置和管理、設備管理、系統管理、報警接入等。

平臺采用C/S方式架構,使用主流數據庫,平臺依托組件實現視頻監控和錄像回放。平臺軟件的設計具有實用性、兼容性、擴容性、可靠性等基本的網絡管理要求。
平臺具有報警自動連接功能,無線網絡中斷后再復通功能,接入平臺下的所有設備能夠自動連接到監控系統并正常工作。
客戶端軟件具有良好的操作界面,并具有視頻窗口、GIS地圖窗口、設備列表分組、云臺控制窗口、錄像回放窗口、設備管理窗口等輔助界面。
v 客戶端軟件支持語音對講、多車廣播功能。
v 日志查詢、報表支持等。
v 通過平臺完成設備、用戶注冊管理;報警信息、控制信令轉發;設備、用戶配置管理等。
v 遠程實時監控,電子地圖實時跟蹤并監控,錄像回放、遠程錄像下載、車輛歷史數據回放。
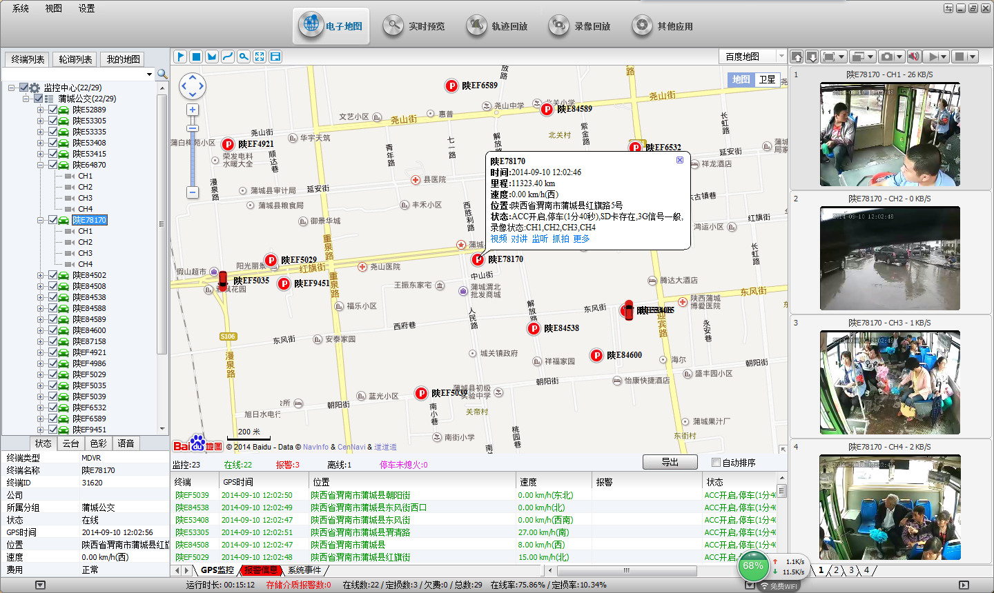
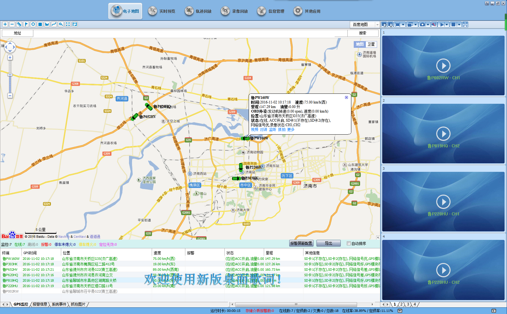
◆ 實時視頻:即時的視頻瀏覽,支持多畫面同時瀏覽,車輛位置信息、設備狀態、GPS地圖展現等

◆ GIS電子地圖:支持Google、MapInfo等主流地圖顯示,任選多車顯示,輔以4畫面小窗口監控視頻,關注車輛位置信息的同時,還可對重點的車輛的視頻進行實時監控。
錄像回放:包括GPS歷史軌跡下載回放、設備錄像下載回放等
日志管理:設置上下線、視頻丟失、GPS異常等各種車輛報警的日志查詢;車輛詳細信息查詢;客戶端流量使用查詢等;

1)斷電保護(專利技術)
當意外發生,車輛無法給監控終端提供電源的情況下,要保證設備錄像完整性,以作為事故調查證據。
本系統采用:類UPS專利技術,可使機器在切斷外部電源下仍可工作3到5秒,可保證錄像數據完整保存,避免文件損壞,確保文件完整。
2)車載系統電源設計
車輛的電源環境非常惡劣,主要特點為:
電壓變化范圍寬:電池電壓為12V的車輛在電池老化或者電量不足時,電壓可能降到6V。電池電壓24V及其以上的車輛高電壓可以達到36V甚至更高。
本系統采用車載專用電源方案,具備升降壓功能,寬電壓支持:DC+6 ~ +36V。
3)減震設計
大巴車監控終端應用在顛簸、震動、搖擺等惡劣環境下,要保證設備長期穩定工作,對隔振技術提出有較高的要求,尤其是對存儲介質隔振技術是該系統重點難題。
本系統設備經過實際應用考驗被證明減震技術是非常有效的。
4)抗惡劣環境
夏天溫度高,有些車輛不具備空調條件。車廂內是一個悶熱環境。測試表明,車廂內適合安裝車載DVR設備的地方,溫度可以達到45℃甚至50℃;
本系統設備工作溫度:
-25℃ ~ +70℃
1、車載錄像機
部標視頻一體機(型號:JF-S6)

詳細特點如下:
◆HIS解決方案,采用國際主流H.264編碼格式、壓縮比高、圖像清晰、占磁盤空間小;
◆6路1080P視頻輸入或者6路標清視頻加1路1080P網絡攝像機輸入,6路音頻輸入+1路1080P網絡攝像機輸入,提供百萬高清的錄像效果;
◆ 實時高清錄像,錄像1080P/D1/HD1/CIF可選,幀率畫質可調;
◆ 專業車載電源設計,8-36V直流寬電壓輸入;過載\欠壓\短路\反接等多種保護電路,適用于各種車輛;
◆ 提供12VDC電源輸出,可為攝像機、小屏幕等多個周邊設備恒壓供電;
◆ 雙SD卡記錄數據(支持大容量SD卡,單卡可達128G),可完全抵抗車上震動灰塵等導致的數據損壞,讓產品能適應多數產品不能適應的惡劣路況;
◆ 看門狗異常重啟功能保護,能更好的保護機器和錄像;
◆ 獨家預分配式車載專用文件系統技術,解決反復擦寫產生文件碎片,保障數據的完整性;
◆ 熄火延時錄像功能(時間可設置最長達24小時);
◆ 意外事故下斷電保護功能:采用特別UPS技術, 可使機器在切斷外部電源下仍可正常工作10到15秒,以保證錄象文件的完整性,方便事故查詢
◆ 自動錄象、手動錄像、報警錄像等多種錄像方式,滿足不同需要;
◆ 顯示記錄車輛行駛狀態、車牌、線路、超低速等車輛信息,方便管理;
◆ 支持GPS/BD,3G/4G模塊擴展(可選);可擴充WIFI;
◆ 超強的網絡功能,支持手機短信配置參數以及獲取設備信息;內置打印機TTS,RFID刷卡機
◆ 遠程支持音視頻監控,雙向語音對講,遠程云臺控制,手動報警,超速報警,越界以及線路偏離報警;
◆ 8路IO報警輸入(開關門,燈光,轉向,剎車,倒車多各種類型可配置),1路模擬報警輸入可聯動多種響應;
◆ 2路報警獨立輸出,支持聯動聲光報警器、斷油斷電;
◆ 支持報警輸入本地自動拍照功能;
◆ 高可靠的航空頭輸入輸出接口,安裝拔插方便,抗震性能更強;
◆ 系統界面操作流暢,功能直觀,完美;
◆ 華麗強大的客戶端程序,提供實時監看、對講、回放、錄像、高清晰截屏等多種功能;
◆ 可通過SD卡進行軟件升級/ OTA遠程自動升級,采用分區備份技術升級不死機;
◆ 支持手機遠程監控,支持手機3G通話功能;
◆ 支持交通部部標協議,可擴展云臺控制,刷卡機,油量傳感器,LED廣告屏等;
◆ 可根據客戶要求進行批量性功能定制;
◆錄像采用通用FAT32/特殊文件格式,支持市場主流H264 播放器播放;
◆支持6路12V/0.5A 電源輸出,可為外設供電;
◆專業回放分析軟件,GPS/BD軌跡、汽車行駛狀態、速度及音視圖像同步回放;
◆集中管理軟件,支持車輛圖像及報警信息實時傳輸等;
◆體積小巧:整機尺寸 (187) x (58) x (172) mm
1.3.產品規格
項目 | 描述 | |
操作系統 | Linux | |
圖形操作界面 | 可通過外接顯示屏,遙控器設置系統各類參數 | |
支持語言 | 中文、英文、繁體(可選) | |
安全管理 | 用戶密碼、管理員密碼兩級管理 | |
視頻及預覽 | 視頻輸入、輸出 | 6路1080P視頻輸入、1路VGA輸出,1路視頻輸出;1.0Vp-p, 75Ω |
OSD | 字符疊加功能,時間日期、車輛ID等信息圖像疊加 | |
視頻壓縮格式 | H.264壓縮編碼. 采用Hisilicon高性能處理器. | |
雙碼流 | 支持 | |
預覽功能 | 單路、6畫面拼接預覽,支持事件觸發全屏和拼接切換顯示功能 | |
幀率 | PAL: 100幀/秒,單路最大25幀/秒;NTSC: 120幀/秒,單路最大30幀/秒 | |
分辨率 | 可支持4CIF、4D1、AHD1080P編碼格式 | |
質量 | 1到5級錄像可配, 最優1級, 最低5級 | |
碼率 | CIF: 300Kbps ~ 1200 bps, 8級碼率可選 HD1: 500Kbps ~ 1500Mbps, 8級碼率可選 D1: 600Kbps ~ 2048bps, 8級碼率可選 720:1920X1080P | |
音頻 | 音頻輸入、輸出 | 6路輸入、1路輸出,1路VGA輸出 |
壓縮格式 | 采用G.264編碼 | |
錄像 | 存儲介質 | 支持SD卡, SD卡最大支持兩張128G;支持USB接口,用于數據導出 |
文件格式/系統 | H.264/FAT32,特殊文件系統 | |
錄像策略 | 默認開機錄像,支持定時錄像、報警及事件觸發錄像和手動錄像 | |
錄像檢索 | 可根據錄像時間、錄像類型、錄像儲存設備等條件搜索 | |
錄像回放 | 支持本機回放,最大支持4路同步回放,同時對文件中的車輛信息進行分析 | |
支持快進、快退、播放、暫停控制,支持2, 4, 8, 16倍速度快進或快退,支持選時回放控制 | ||
報警 | 報警輸入 | 4路開關量信號報警輸入 |
報警錄像 | 預錄功能,警前10秒預錄、警后錄像時長動態可配,5秒 ~ 3600秒 | |
存儲空間報警 | 支持磁盤空間報警功能 | |
功能報警 | 視頻丟失報警 | |
定位(可選) | 可擴展支持GPS,BD模塊一體天線 | |
移動網絡(可選) | 可支持3G、4G、WIFI | |
系統升級 | SD卡/U盤升級 | |
電源及功耗 | 電源管理 | 1、ACC開關機 2、延時關機 3、定時開關機 具備過載保護,欠壓保護、短路保護、反接保護等 |
輸入電壓 | DC:+12V ~ +36V | |
輸出電壓 | +12V@5*0.5A; | |
功耗 | 正常工作狀態<10W;待機狀態下0W | |
工作環境 | 溫度 | 常規:-25℃ ~ +60℃ |
濕度 | 10% to 95% | |
2、攝像機
(參考型號:JF-306H)
本方案選擇專門為車載電子監控項目定制720P車載專用紅外攝像頭。
技術參數如下表:
型號 | JF-306H |
圖像傳感器 | 1/4″Aptina 0141 with Nextchip2431 |
解析度 | 720P |
信號系統 | PAL/NTSC |
像素 | PAL/NTSC:1280(H) x 720(V) |
鏡頭 | 標配3.6mm鏡頭 |
最低照度 | 0Lux |
背光補償 | 內置 |
快門速度 | 1/53~1/100,000(秒) |
白平衡 | 自動跟蹤白平衡 |
信噪比 | 大于50db (AGC OFF) |
視頻輸出 | 1.0Vp-p,75Ω |
電源 | DC12V±10% |
功率消耗 | ≤3W |
工作溫度 | -20℃ ~ +60℃ |
紅外線波長 | 850nm |
紅外燈數量 | Φ5 12LED燈 |
紅外燈照射距離 | 5M |
紅外燈開啟照度 | >3Lux |
插口 | VIDEO OUT (專業航空接口 ) |
外觀尺寸 | Φ68.8mm*59.2mm |
3、顯示設備
設備選型:本系統采用7寸車載顯示屏,可作為監視或者倒車視頻顯示用。

技術參數:
項目 | 說明 |
液晶屏 | CPT |
液晶屏比例 | 16:9 |
對比度 | 1:300 |
亮度 | 300cd/m2 |
可視角度 | 左右65O上65O 下45O |
反應率(ms) | 25ms |
菜單調整顯示 | 圖像、功能、時間、系統、預置 |
模擬量調整項目 | 亮度、對比度 |
視頻系統輸入 | 1VP-P |
彩色系統 | PAL/NTSC/SECAM |
使用電源 | 開關電源、12v汽車蓄電池 |
圖像顯示模式(三種) | 16:9/4:3 |
燈管壽命 | ≥40000H |
發光源 | 高亮度冷陰熒管 |
系統行頻 | 1440 |
系統場頻 | 234 |
公 司:西安景嵐商貿有限責任公司
杜經理:13319275256同微
渠經理:15591800962同微
董經理:15319737838同微
座機電話:029-85235750
服務熱線:400-822-5256
E-mail:zzh8065@163.com
地 址:陜西省西安市碑林區博誠大廈